最初に要点
- CCU(Compute Capacity Units)は「New Relic が内部で実行する計算処理」の使用量を表す新課金軸。ページロード/クエリ実行/アラート評価/API 呼び出しなどが対象。
- Core はフルスタック監視の基本機能、Advanced(aCCU) は Public Dashboards や AI 等の高機能で消費。aCCU の方が単価が高い。
- 使いすぎ防止は Compute Management(可視化)と Compute Budgets(予算&通知)が中核。
現状把握 → しきい値通知 → 運用ルール化。
CCU とは?
CCU = Compute Capacity Units。New Relic プラットフォーム上での「成功したアクション」を完了させるために消費されたコンピュート処理の単位です。
CCUを消費する機能の一部
- ダッシュボードのページロード/再描画
- NRQL クエリの実行
- アラート条件の評価
- API 呼び出し など
従来の Data Ingest(取り込み量) と Users(ユーザー数) に加わる「第3の軸」となります。
言い換えると、New Relic にどれだけ“計算させたか”を測る指標です。
Core CCU と Advanced CCU(aCCU)の違い
| カテゴリ/機能 | CCU区分 | メモ |
| APM / インフラ / ログの基本可視化 | Core | ダッシュボード表示、基本的な NRQL 実行、アラート評価など |
| Public Dashboards | Advanced | ページロード/時間変更/自動更新で可視化のクエリが走る |
| New Relic AI | Advanced | 高機能群。導入前に費用インパクトの確認推奨 |
| Live Archives | Advanced | 長期利活用向けのアーカイブ機能 |
| 一部の新機能 | Advanced | プレビュー/GA 状態により要件・課金が変動し得る |
両者は 対象機能の範囲 と 価格帯 が異なります。
具体的にどの機能がどちらに属するかは、各機能ドキュメントを確認してください。
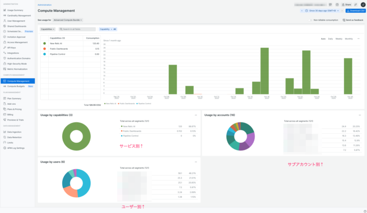
まずは“見える化” — Compute Management の使い方
Administration > Compute Management から、組織 / アカウント / 機能 / ユーザー単位などで CCU 消費の内訳を俯瞰できます。
チェックポイント
- Core / Advanced の比率(期間推移)
- どの機能が aCCU を強く消費しているか(Public Dashboards など)
- どのユーザー/サブアカウントが aCCU を強く消費しているか
- Non-billable CCU の表示切替(デフォルトは課金対象の Billable 表示)。必要に応じて非課金分も含めて分析
特定機能の消費が突出していれば、利用頻度・自動更新間隔・時間範囲・集計粒度のいずれかに改善余地があるサインです。

使いすぎを防ぐ — Compute Budgets
Compute Budgets は CCU に対する「月次予算」と「通知」を設定する機能です。組織全体(Organization Budget)とアカウント/機能単位(Account-level / Functional Budget)を使い分けできます。
Compute Budgetsを利用する条件
- Core またはレガシー Compute CCU の契約コミットメントがあること
- organization_manager 権限が必要 (Org/アカウント予算の作成・更新・削除)
Compute Budgets は 監視と通知 の機能であり、消費の強制停止は行いません。
超過リスクのある運用(例:高頻度リフレッシュの Public Dashboards)には、定期的にCompute Budgetsを確認するなど配慮が必要です。
FAQ
- Q. “Public preview” 表示の機能は無料ですか?
- A. Public preview 期間は 追加の CCU コストが発生しない と明記された機能があります。
ただし、GA(一般提供)移行後は課金対象に変わり得るため、導入前に各機能のドキュメント を確認してください。 - Q. 予算を超えたら自動で停止できますか?
- A. Compute Budgets は 通知の仕組みです。停止は行いません。
通知をトリガにダッシュボード更新の抑止・権限切替・ワークフロー連携(Webhook)などの運用でカバーする必要があります。
参考リンク
最後に
最後までお読みいただき、ありがとうございました。 この記事が、あなたのNewRellic運用やコスト管理の参考になれば幸いです。
今回はCCUの概要、特にAdvanced CCU (aCCU) に焦点を当てて解説しました。aCCUを消費する代表的な機能の一つに「Public Dashboard(パブリックダッシュボード)」があります。
次回の記事では、このPublic Dashboardの設定方法や、どれくらいのCCUを消費するのか、具体的なハンズオンも交えて詳しく解説する予定です。そちらも是非ご覧ください!