Datadog Synthetic Monitoring とは
Datadog Synthetic Monitoring は、Webサイトや API に対して
定期的にリクエストを実行し、ユーザー視点で可用性を監視できる機能です。
サーバーの CPU 使用率やエラーログが正常でも、
「実際にはサイトが表示できない」「特定の地域からだけ遅い」といった
外形的な障害は発生します。
Synthetics Monitoring は、こうした問題を
ユーザーが気づく前に検知するための仕組みです。
今回作成する監視の内容
この記事では、以下のような最もシンプルな URL 監視を例に、
Synthetics Monitoring の設定手順を紹介します。
- 対象:Web サイトの URL
- 方式:API Test(HTTP)
- 判定条件:HTTP ステータスコード 200
- 実行リージョン:Tokyo
※ 今回はサンプルとして 自社サイト(iret.co.jp) を監視対象にしていますが、
設定手順自体は任意の Web サイトや API にそのまま応用できます。
Synthetics Monitoring の画面を開く
Datadog 管理画面の左メニューから、
Digital Experience → Synthetic Monitoring & Testing
を選択します。

「Start from Scratch」を選択する
「New Test」を選択すると、テンプレート一覧が表示されます。
今回は最小構成で作成するため、
Start from Scratch(Create a blank API test)
を選択します。

リクエスト内容を設定する
Request Type
Request Type には HTTP を選択します。
Define Request
以下の内容を入力します。
- Method:GET
- URL:https://www.iret.co.jp/
あわせて、テスト名(Name)も分かりやすい名称を設定します。

Assertions(判定条件)を設定する
次に、レスポンスを正常と判定する条件を設定します。
今回はシンプルに、
- status code is 200
を指定します。
これにより、HTTP 200 が返ってきた場合のみ
「正常(OK)」と判定される監視になります。

実行リージョン(Locations)を設定する
Locations では、テストを実行するリージョンを選択します。
今回は日本向けサイトのため、
- Tokyo
のみを選択しています。

Retry Conditions はデフォルトのまま
Retry Conditions では、
一時的な通信エラーが発生した際の再試行条件を設定できます。
今回はまず Synthetics Monitoring の基本的な挙動を確認することを目的としているため、
Retry Conditions はデフォルト設定のままとしています。
モニター設定と作成完了
最後に、通知先や Priority を設定し、「Save Test」を押下すると監視が作成されます。
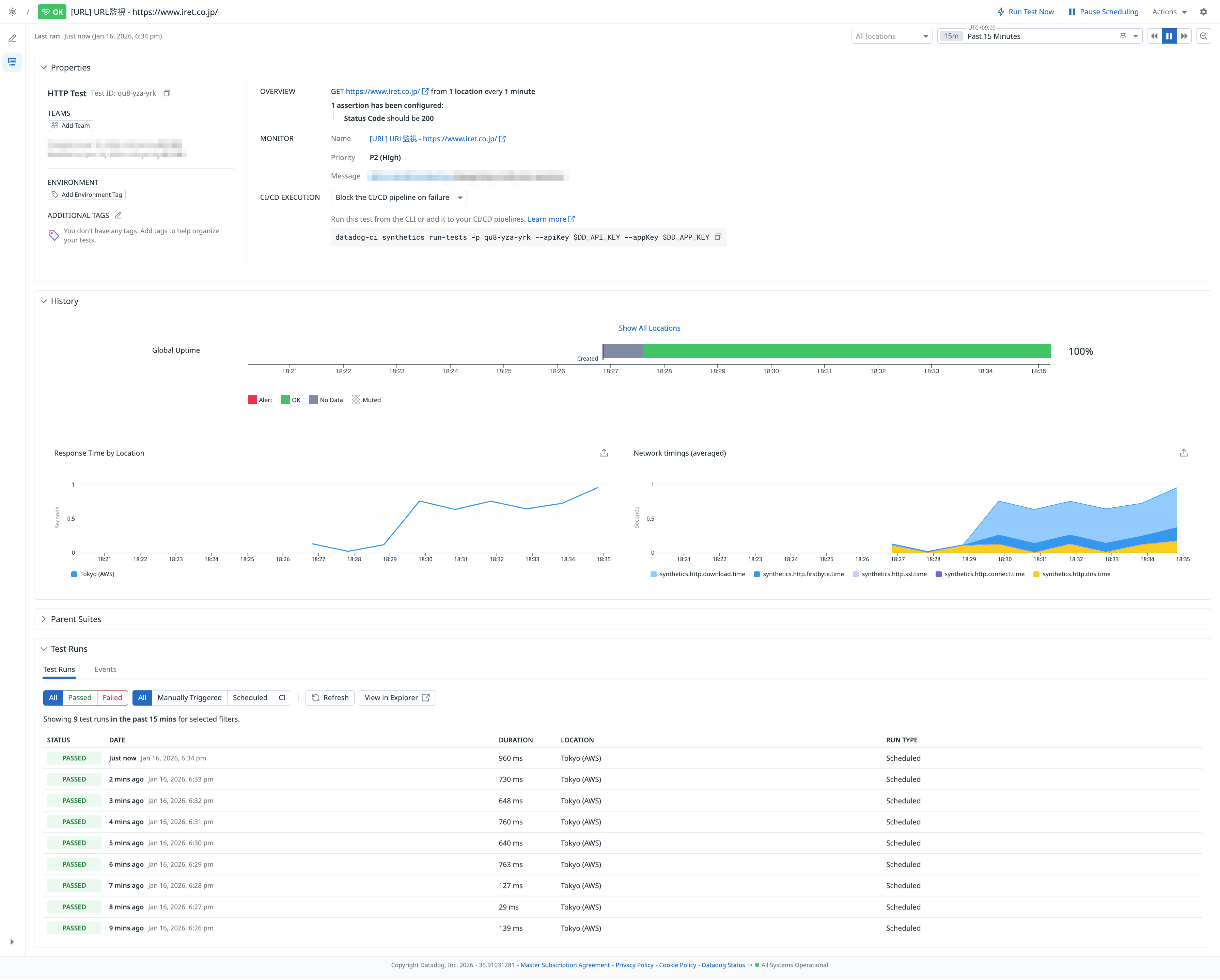
作成後は、Synthetics の詳細画面で
- 実行結果
- レスポンスタイム
- リージョン別の状態
を確認できます。

モニター一覧からの確認と編集
作成した Synthetics Test は、Monitors → List から
通常の Datadog モニターと同様に一覧表示されます。
モニター側から編集画面へ遷移すると、Synthetics Test の設定内容ともリンクして確認・編集が可能です。


まとめ
Datadog Synthetic Monitoring を使うことで、
- Web サイトや API の外形監視ができる
- ユーザー視点での障害検知が可能
- 通常の Datadog モニターと同じ運用フローに組み込める
といったメリットがあります。
まずは今回のようなシンプルな URL 監視から始め、
必要に応じて Browser Test や複雑な Assertion を追加していくのがおすすめです。
最後まで読んでいただき、ありがとうございました。
参考資料
- Datadog 公式ドキュメント(日本語):Synthetic Monitoring 概要
- Datadog 公式ドキュメント(日本語):API Tests